
AlloStar EMS.
에너지를 관리하는 가장 좋은 방법
안정적인 온도 유지와 전력 절감을 실현하는 차세대 에너지 관리 시스템
Technology
핵심 기술
예측과 제어를 하나로, AlloStar EMS ATME

미래 온도 예측
신경망 기반으로 데이터를 학습해 온도 예측

시뮬레이션
여러 제어 시나리오를 가상 환경에서 검증

안정성 유지
계산 모듈로 온도 편차를 최소화 .안정성 확보

AI 자동 제어
최적의 계획을 AI가 자동 적용 . 실시간 제어

Process
도입 절차
진단에서 운영까지.단 몇 주 안에


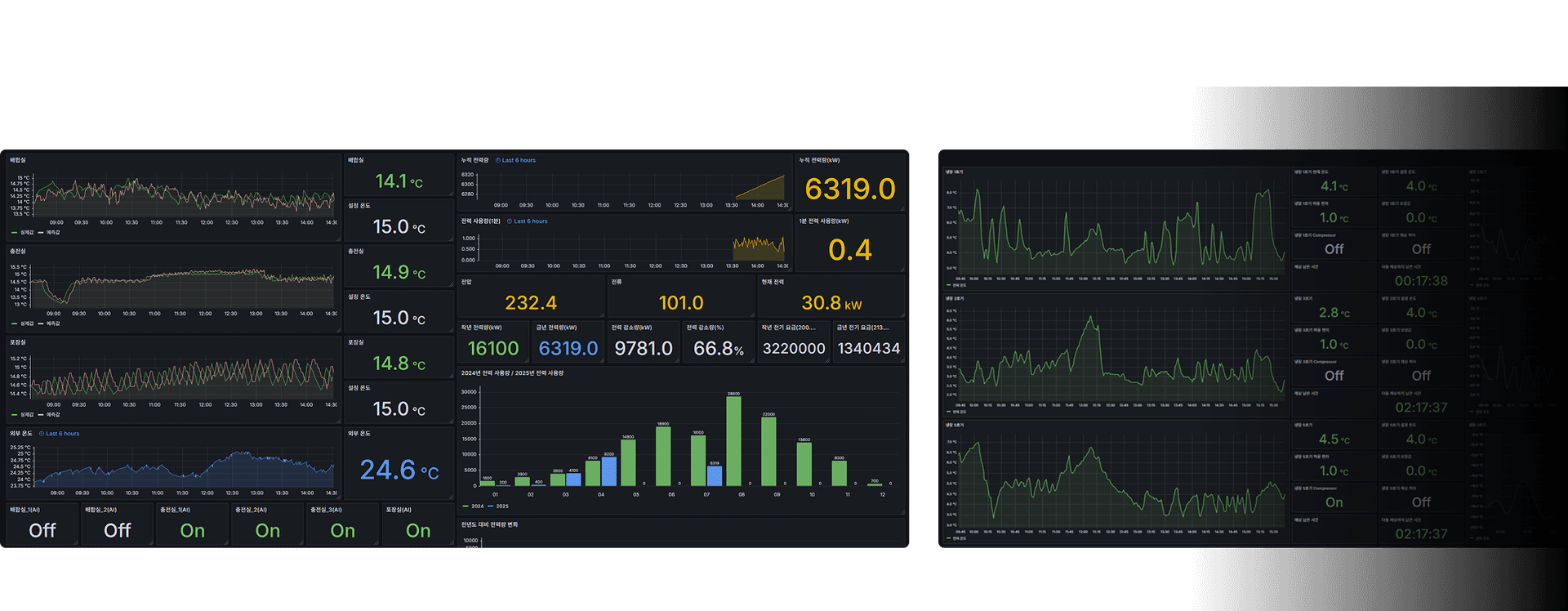
Dashboard
대시보드로 확인하는 실시간 인사이트
필요한 지표만, 원하는 방식으로 한눈에


AlloStar EMS에 대해 더 궁금하신가요?
전문가와 상담하고 최적의 솔루션을 찾아보세요.